A unified web interface for software-defined radio tools. Monitor pagers, track aircraft, scan WiFi networks, and more โ all from your browser.
Everything you need for signal intelligence in one interface
Decode POCSAG and FLEX pager messages using rtl_fm and multimon-ng. Monitor emergency services and legacy paging systems.
Decode 200+ protocols including weather stations, TPMS, smart home devices, and IoT sensors via rtl_433.
HackRF-based signal capture and protocol decoding for 300-928 MHz ISM bands with spectrum analysis and replay.
Frequency scanner with real-time audio monitoring, fine-tuning controls, and customizable frequency presets.
Morse code decoding with custom Goertzel tone detection for CW and OOK/AM envelope detection for ISM band signals.
Remote HF/shortwave listening via the KiwiSDR network. Access receivers worldwide with real-time audio streaming.
Number stations and diplomatic HF network database. Frequencies, schedules, and background info from priyom.org.
Amateur packet radio position reports and telemetry via direwolf. Track amateur radio operators on an interactive map.
Smart meter monitoring via rtlamr. Receive electric, gas, and water meter broadcasts in real time.
Real-time ADS-B tracking with interactive maps, aircraft photos, emergency squawk detection, and range visualization.
Aircraft datalink messages via acarsdec. Decode operational, weather, and position reports from commercial flights.
VHF Data Link Mode 2 aircraft datalink decoding via dumpvdl2. Real-time ACARS-over-AVLC message capture with signal analysis.
Real-time AIS ship tracking via AIS-catcher. Monitor maritime traffic with vessel details, course, speed, and destination.
Track satellites with TLE data, sky plots, ground track visualization, and pass predictions for your location.
NOAA APT and Meteor LRPT image decoding via SatDump with auto-scheduler, polar plot, and ground track map.
Receive Slow Scan Television from the ISS. Real-time tracking globe, pass predictions, and image decoding.
Terrestrial SSTV on shortwave frequencies. Decode amateur radio image transmissions across HF, VHF, and UHF bands.
HF weather fax decoder with broadcast timeline, auto-scheduler, and image gallery for marine weather charts.
Real-time GPS position tracking with live map, speed, heading, altitude, satellite info, and track recording.
Weather balloon tracking on 400-406 MHz via radiosonde_auto_rx. Real-time telemetry, trajectory map, and station distance.
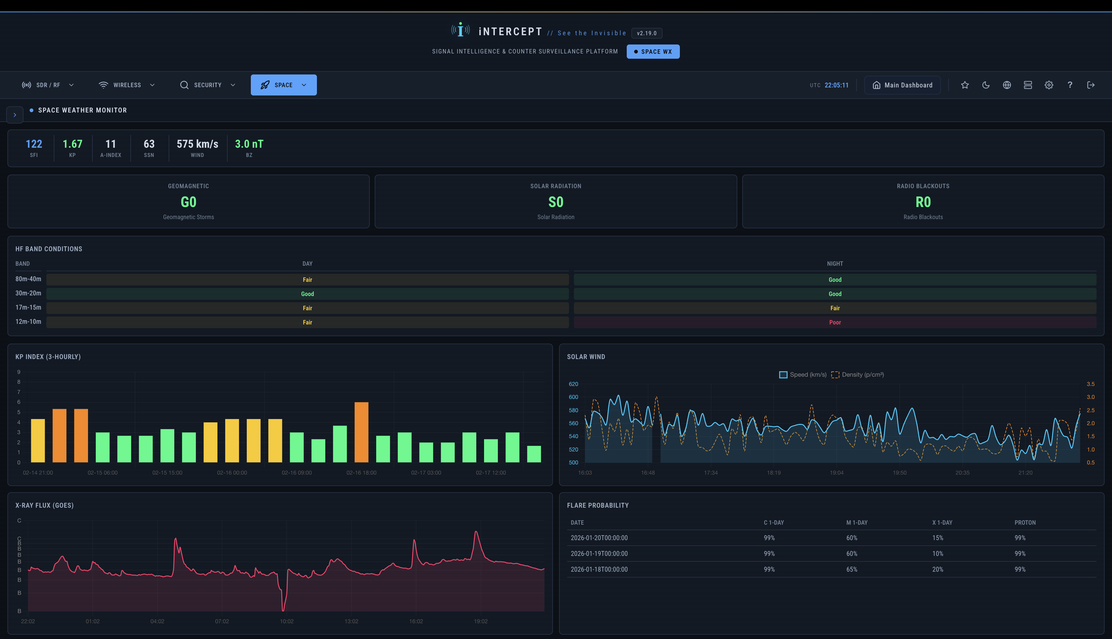
Real-time solar and geomagnetic monitoring. Kp index, HF band conditions, solar imagery, D-RAP maps, and aurora forecasts from NOAA SWPC.
Monitor mode reconnaissance via aircrack-ng. Network discovery, client tracking, and handshake capture.
Device discovery with tracker detection for AirTags, Tile, Samsung SmartTag, and other Bluetooth devices.
SAR Bluetooth device location with GPS-tagged signal trail mapping, IRK-based RPA resolution, and proximity audio alerts.
Locate WiFi access points by BSSID with real-time signal meter, distance estimation, RSSI chart, and audio proximity tones.
Counter-surveillance with baseline recording, threat detection, device correlation, and risk scoring.
Multi-vector UAV detection via ASTM F3411 Remote ID (WiFi/BLE), RTL-SDR 433/868 MHz RF fingerprinting, and HackRF 2.4/5.8 GHz scanning with live contact map and risk scoring.
LoRa mesh network integration. Connect to Meshtastic devices for decentralized, long-range communication monitoring.
Distributed signal intelligence with remote sensor nodes. Deploy agents across multiple locations and aggregate data to a central controller.
Run without internet using bundled assets. Choose from multiple map tile providers or use your own local tile server.
Real-time telemetry dashboard with process monitoring, system metrics, and SDR device status overview.
A clean, modern interface for complex RF operations
Dashboard
TSCM Counter-Surveillance
Bluetooth Scanner
WiFi Scanner
Listening Post
433MHz Sensors
Device Analysis
Remote Agents
AIS Vessel Tracking
BT Locate โ SAR Tracker
Spy Stations
GPS Receiver
WebSDR
APRS Tracker
VDL2 Aircraft Datalink
Weather Satellite
Space Weather
Space Weather โ Solar & Aurora
ISS SSTV
Get up and running in minutes
Supported Platforms: Officially tested on Debian and Ubuntu. Partial support for macOS. Other distributions have not been fully tested.
After starting, open http://localhost:5050 in your browser.
Default credentials: admin / admin
Run ./setup.sh --health-check to verify your installation, or use menu option 2 for a full system health check.
Minimal hardware, maximum capability
Core SDR functionality for all radio features
~$25-35Monitor mode support for WiFi scanning
~$20-40Real-time location for mapping features
~$10iNTERCEPT also supports HackRF, LimeSDR, Airspy, and SDRplay via SoapySDR
Join the community and start exploring the RF spectrum
Help keep iNTERCEPT alive or get in touch